|
又一波电厂设备原理动图重磅来袭,你准备好了吗?
▲ 火力发电流程原理
▲ 核能发电流程原理
▲ 水力发电流程原理
▲ 光热发电原理
▲ 垃圾发电原理
▲ 蒸汽吸收式制冷原理
▲ 尿素热解脱硝流程原理
▲ 湿法脱硫工艺原理
▲ 钢球磨煤机内煤的破碎原理
▲ 碎煤机工作原理
▲ 螺旋输送机(绞龙)原理
▲ 多管电除尘器
▲ 立式旋风水膜除尘器
▲ 电除尘
▲ 液力耦合器原理
▲ 除氧器横截面图
▲ 气动门工作原理
▲ 液压系统工作原理
▲ ETS动作原理
▲ MTS动作原理
▲ OPC动作原理
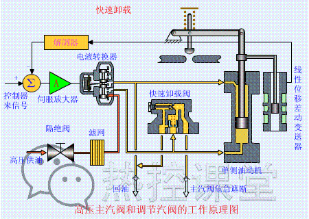
▲ 快速卸载原理
▲ 手动卸载原理
▲ 手动遮断及复位原理(75S)
▲ 调门关原理
▲ 调门开原理
▲ 远程遥控复位原理(55S)
▲ 遮断原理(90S)
▲ 各类阀门原理
▲ 孔板流量计
▲ 文丘里流量计
▲ 涡街流量计
▲ 压力表原理
▲ 翻板式液位计原理
▲ 地磅秤原理
▲ 皮带秤原理
▲ 水环真空泵原理
▲ 风机挡板门原理
▲ 螺杆压缩机原理
▲ 减速机构造与原理
▲ 电机原理动图
▲ 压滤机原理
▲ RO膜工作原理
▲ 滚动轴承原理
▲ 滑动轴承构造与原理
来源:网络 |
